Rated 5/5 on Trustpilot

Stop running three tools to monitor your infrastructure.

Servers, uptime checks, and cron jobs in one simple platform.

Setup takes 2 minutes. No credit card required.

Works with
Ubuntu Debian Arch Linux Rocky Linux AlmaLinux
Alerts via
Email
Slack
Telegram
Discord
Pushover
Webhooks
fivenines.io
FiveNines monitoring dashboard showing server metrics, uptime checks, and infrastructure overview

FiveNines is a complete monitoring platform for engineers who need infrastructure visibility without the setup tax. Server metrics with 5-second precision, website uptime checks from multiple regions, cron job monitoring, network device polling via SNMP, public status pages, and automated alert workflows - all from one dashboard. Our open-source agent installs in one command. Uptime monitors start checking in seconds. Alerts reach you via Email, Slack, Telegram, Discord, Pushover, or webhooks. Whether you're managing 5 homelab servers or 100 production nodes with uptime monitors and network devices, FiveNines replaces the patchwork of Prometheus, UptimeRobot, and healthchecks.io with a single platform that works out of the box.

How it works

Up and running in 3 steps

1

Add your monitors

Install the server agent, add uptime checks, or connect network devices. Each takes under 2 minutes.

2

Build your workflows

Set alert thresholds, create automation workflows, and choose your notification channels.

Relax

Get notified instantly via Slack, Telegram, Discord, or any channel when something needs attention.

Platform

Everything you need to monitor your infrastructure

Server metrics, uptime checks, cron jobs, network devices, and automation workflows. All in one place.

Our lightweight agent is fully open source. Audit the code, contribute improvements, or customize it for your needs.

View on GitHub

See how FiveNines stacks up

Honest, detailed comparisons with Datadog, UptimeRobot, Uptime Kuma, BetterStack, and 6 more.

See all comparisons
Testimonials

Trusted by DevOps Engineers Worldwide

Don't just take our word for it. Here's what our customers have to say about Fivenines.

We have been very happy with Fivenines

The interface is clear and setup was straightforward. Support has been responsive, and alerts arrive promptly when issues arise, enabling quick incident response. Reliability at fair pricing.

P

Philipp

Germany

Jan 2026

I have been using Fivenines practically since the beginning

The platform has evolved rapidly with attractive pricing and responsive creator support. It's become a solid alternative to larger competitors for our infrastructure monitoring needs.

L

Lee

Poland

Jan 2026

Finally an affordable and pleasant server monitoring tool!

After several competitors closed or declined, Fivenines emerged as the perfect alternative. Easy installation, fast performance with historical charts. Exactly what I was looking for.

A

Adrien

France

Sep 2025

One of the best server monitoring tools I've used

The tool is continuously improving with dedicated developer support. They're responsive to user feedback and I've successfully deployed it as a replacement for our hosting provider's monitoring.

A

Ahmed

Egypt

Aug 2025

Great tool with responsive development

Fivenines has become an essential part of our infrastructure monitoring. The clean interface and reliable alerts make it easy to stay on top of server health.

D

Dmitriy

Russia

Aug 2025

Finally Found a Versatile Server Monitoring at a Sensible Price

After years searching for adequate monitoring tools, Fivenines stands out with its balanced feature set, clean design, reasonable pricing, and genuinely helpful customer support.

T

T George

Netherlands

Aug 2025
They trust us
Delux Host BRNB Hostoy Baskaisler Habangnet ImgFi RemoveMyLeak Gifyu MyFT Cloud Vingo Host RDP Cheap
Comprehensive Metrics

50+ Metrics Tracked
in Real-Time

From CPU load to disk I/O, from uptime response times to SNMP counters - we track everything you need to keep your infrastructure healthy.

CPU & Load Usage, distribution, load averages
Memory RAM, swap, cache, buffers
Storage Disk space, I/O, RAID status
Network Bandwidth, latency, connections
Processes Top consumers, counts, states
Services systemd units, uptime, status
GPU Utilization, temperature, VRAM, power
Built-in integrations
Docker Docker
Redis Redis
Dragonfly Dragonfly
NGINX NGINX
Angie Angie
QEMU/KVM
Proxmox Proxmox
Fail2Ban
Caddy Caddy
PostgreSQL PostgreSQL
NVIDIA NVIDIA
S.M.A.R.T.
RAID
IPv6
Infrastructure monitoring dashboard
Pricing

Simple, transparent pricing

Start free, then choose the plan that scales with your infrastructure. No hidden fees, no surprises.

Prices exclude VAT where applicable

Free

Perfect for getting started

€0 /month

Forever free

Get started
  • 5 monitors
  • 1 team member
  • Email alerts
  • 1 month data retention

Starter

For small teams

€9 /month

Billed monthly

Start free trial
  • 15 monitors
  • 3 team members
  • Telegram & Discord alerts
  • 6 months data retention
Most Popular

Pro

For growing teams

€27 /month

Billed monthly

Start free trial
  • 50 monitors
  • 10 team members
  • Slack & Teams alerts
  • 12 months data retention
  • White-label status pages
  • Security vulnerability scanning

Business

For larger organizations

€49 /month

Billed monthly

Start free trial
  • 100 monitors
  • 25 team members
  • SMS & Webhook alerts
  • 24 months data retention
  • White-label status pages
  • Security vulnerability scanning
  • SAML SSO

All paid plans include a 14-day free trial. No credit card required to start.

Prices shown are for 60-second check intervals. Need faster monitoring? We support intervals down to 5 seconds.
Contact us for custom intervals or enterprise solutions.

FAQ

Frequently Asked Questions

How long does it take to set up Fivenines?

Setup takes about 2 minutes. Install the lightweight agent on your Linux server with a single command, and metrics start appearing in your dashboard within 60 seconds. No configuration files to edit, no dependencies to install.

What Linux distributions does Fivenines support?

Fivenines supports Ubuntu, Debian, Rocky Linux, AlmaLinux, Arch Linux, CloudLinux, CentOS, and most other mainstream Linux distributions. The open-source agent is designed to work across the Linux ecosystem.

Does FiveNines have an API and Terraform provider?

Yes. The public REST API lets you manage hosts, uptime monitors, network devices, workflows, incidents, and integrations programmatically. The Terraform provider (available on the Terraform Registry) lets you define your entire monitoring setup as code and version it alongside your infrastructure.

Does FiveNines monitor website uptime?

Yes. FiveNines checks your websites and APIs from multiple regions worldwide, measuring response time, SSL certificate status, and availability. When a check fails, quorum confirmation from other regions prevents false alerts. You can also create public status pages for your customers.

How is Fivenines different from Prometheus and Grafana?

Prometheus and Grafana are powerful but require significant setup and maintenance - configuring scrape targets, writing PromQL queries, building dashboards, and managing storage. Fivenines is a fully managed service: install the agent and everything works out of the box. No infrastructure to maintain, no query language to learn.

Is there a free plan?

Yes. The free plan includes 5 monitors (servers, tasks, uptime, or network devices), email alerts, and 1 month of data retention. No credit card required. All paid plans start with a 14-day free trial.

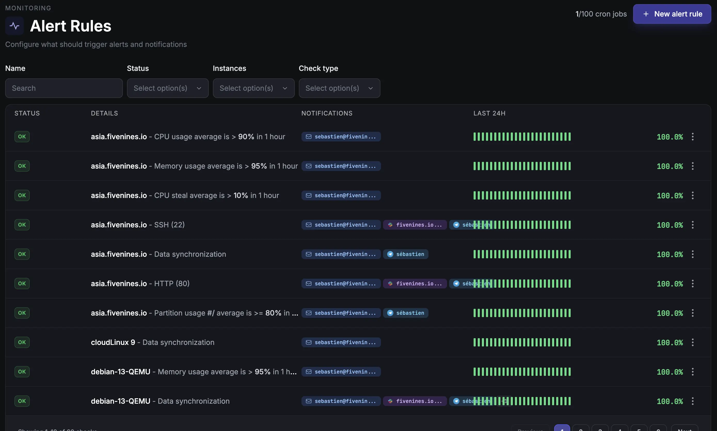
What alert channels does Fivenines support?

Fivenines sends alerts via email, Slack, Telegram, Discord, Pushover, and webhooks. You can route different alerts to different channels and set custom thresholds for every metric.

Can I automate alerts with workflows?

Yes. FiveNines workflows let you build visual automation graphs: triggers fire on metric thresholds, host status changes, or missed heartbeats. Add conditions, delays, recheck loops, and route notifications to any channel. Workflows replace static alert rules with flexible, multi-step automation.

Start Monitoring Your
Infrastructure Today

Servers, websites, cron jobs, and network devices in one platform. Free to start, no credit card required.